Unified Databricks
and Cloud costs.
lumin8 unifies your
Databricks DBUs and cloud costs into a single pane of glass, correlating DBU usage with underlying cloud compute, storage, and networking costs.
lumin8 unifies your
Databricks DBUs and cloud costs into a single pane of glass, correlating DBU usage with underlying cloud compute, storage, and networking costs.
lumin8 gives teams a shared, trusted view of Databricks and cloud spend — making costs easy to see, simple to explain, and practical to optimise.

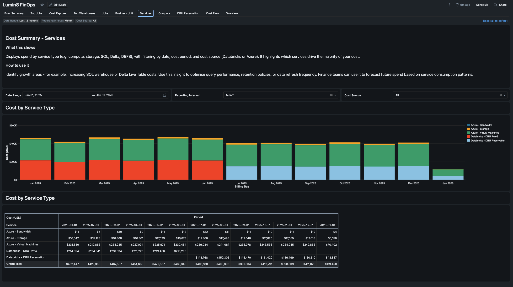
lumin8 uses Databricks dashboards to visualise spend trends, cost anomalies, and utilisation. Understand every dollar from workspace → cluster → job → resource with end-to-end lineage and granular attribution. Enable chargeback by tag, project, cost centre, or any business dimension.







Correlate Databricks usage (DBUs) with underlying cloud compute, storage, and networking costs - something native tools can't do.
Directly integrated with Databricks AI/BI Genie enabling querying of cost data in natural language - e.g. "which clusters cost me the most this month?" or "show DBU usage by team".
Understand spend at workspace, cluster, job, user, or tag level.
Databricks dashboards visualising spend trends, cost anomalies, reservations and utilisation.
Cost attribution by any tag, naming convention, or business dimension (e.g. project, cost centre, BU, environment etc.) for chargeback.
Model, forecast, and monitor DBU reservation utilisation to avoid waste and lock in savings.
Dynamic drill-downs, with attribution for every dollar from workspace → cluster → job → resource.
lumin8 runs inside Databricks, seamlessly integrating with your existing tools - AI/BI dashboards, Notebooks, AI/BI Genie
Runs entirely on your environment - no data sharing or retention.
lumin8 runs entirely within your Databricks environment, governed by Unity Catalog and integrates directly with Databricks AI/BI for secure, interactive analysis.
Query, explore, and explain cost data directly using Databricks AI/BI — no exports, no duplicated data, and no separate analytics layer.
Fully self-hosted in your tenant. No data egress. Governed by your existing Databricks SSO and Unity Catalog permissions.
Designed to handle large, multi-workspace Databricks estates, using Databricks' native security, scalability, and governance capabilities.
Get complete visibility into your Databricks spend with actionable insights.
Deep technical visibility for platform teams, and clear, defensible cost narratives for finance and leadership - all from the same source of truth.
Ask questions in natural langauge about your Databricks and cloud spend and get instant, contextual answers — powered by Databricks AI/BI and grounded in your governed cost data.
No complex setup. No hidden costs. No new infrastructure.
Just instant insights where you already work.
Fast, self-service setup. Install and configure directly within your Databricks environment—no complex deployment, no waiting.
If you have Unity Catalog, you're ready. No agents, no connectors, and no additional infrastructure. Works with what you already have.
Runs inside Databricks—Notebooks, Dashboards, Lakeflow, Unity Catalog, and AI/BI Genie. No context switching, no new tools to learn.
Pre-built dashboards and sensible defaults deliver insights from day one. Start optimising immediately, not eventually.
Book a personalised demo and discover how lumin8 can transform your Databricks cost management.